Polyx: криптовалюта на перспективу или шиткоин с нулевой эффективностью?
Polyx — цифровой актив с неясными возможностями, продвигаемый на одноименной площадке неизвестными разработчиками. Монета позиционируется как один из быстрорастущих альткоинов с большими перспективами, однако факты говорят о лживости заявлений админов Поликс.
Где раскручивается монета Polyx
Токен $PLX является официальным активом одноименной биржи, работающей с 2018 года для русско- и англоязычной аудитории. Его листинг прошел с 17 по 24 января 2022 года на площадках Uniswap и PancakeSwap, где были выставлены на продажу 5 миллионов единиц криптовалюты Polyx.
$PLX планируется распределить в пропорции 60:40 между блокчейн-протоколами BEP20 и ERC20, при этом с 2022 по 2025 год из стратегического резерва будет размораживаться по 5 миллионов токенов ежегодно. Идентичный объем выделен на продвижение в медиапространстве, а на продажи в будущем отведено 10 миллионов единиц актива.
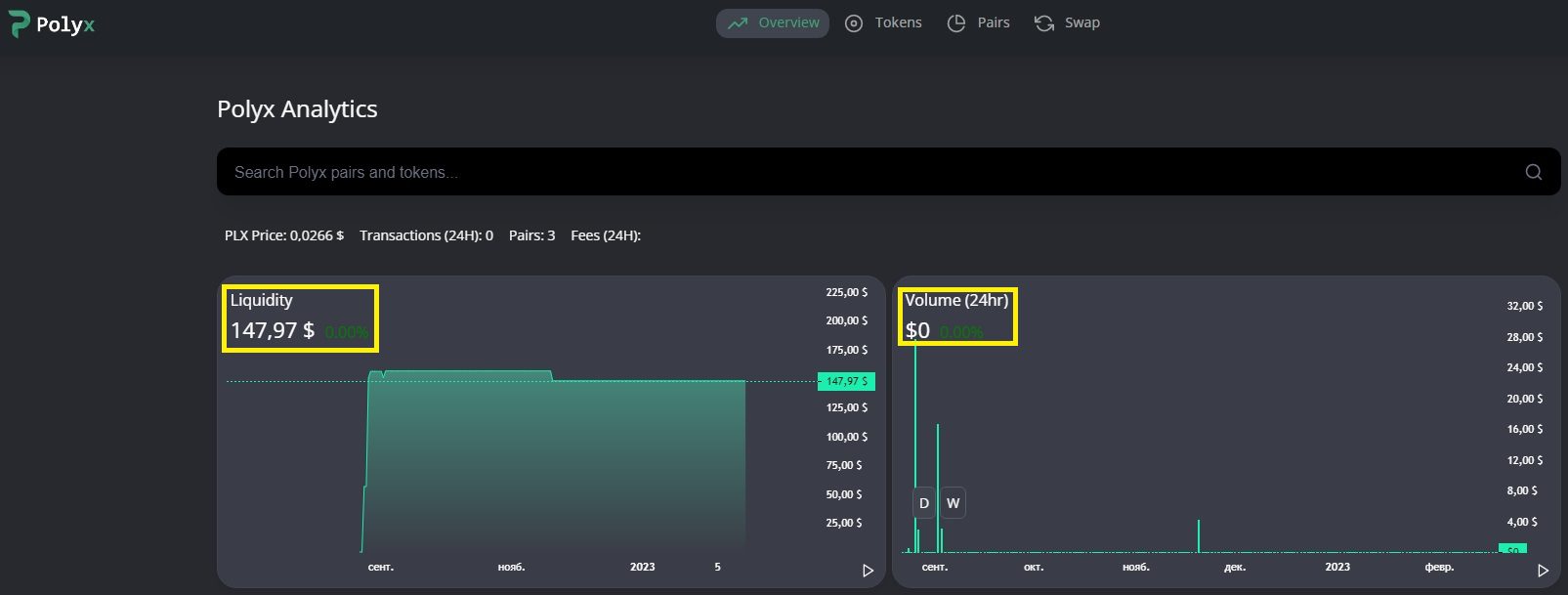
Грандиозные планы анонимных админов мало соотносятся с реальностью, в которой $PLX почти не интересует инвесторов. Так, суммарный объем транзакций за последние полгода едва достиг 150 долларов, а сведения об этом странным образом выложены на странице обменника https://dex.polyx.net в открытом формате.
Факт наводит на мысль, что создатели монеты пытаются «поднять бабло» на неопытных трейдерах, поддерживая тем самым существование полумертвой биржи. Это же подметили и авторы негативных отзывов о Polyx P2P, которые будут рассмотрены далее.
Обзор возможностей биржи Polyx Trade
Обоснованием к раскрутке скам-токена выступает ряд легенд, призванных выставить создателей Поликс в позитивном свете. Так, к концу 2023 года запланирована интеграция с топовыми криптопроектами, среди которых Huobi и KuCoin, а также ввод функционала для работы с NFT через Polygon и Solana.Анонимные админы вкладывали деньги в перспективные проекты, большинство из которых относятся к геймингу на базе NFT, однако с середины 2022 года приостановили эту деятельность. Решение может быть вызвано отсутствием интереса к сомнительным развлечениям — аркадные игры эпохи девяностых вряд ли способны надолго удержать аудиторию, желающую получать весомый доход в серьезной обстановке.
Сейчас на бирже Polyx Trade представлено несколько финансовых инструментов, польза от которых находится под большим вопросом. Так, аналоги терминала Trading Tools и обменника Wallet представлены на любой проверенной площадке, а их практическое использование грозит серьезными финансовыми рисками из-за выявленных фактов развода трейдеров.
Криптовалюта Polyx: отзывы инвесторов
В Сети найден ряд однообразных комментов, описывающих проект в позитивном ключе, которые с большой вероятностью были выложены на заказ купленными фрилансерами. Правдивые отзывы о Polyx P2P раскрывают истинные цели админов, наживающихся на клиентах мошенническими способами.
Комментарии о бирже Polyx показывают — трейдеры не располагают сведениями о фактах вывода заработка, что нашло подтверждение при личном взаимодействии с ней. Особое внимание обращается на отсутствие лицензий и развод на реферальной программе, участие в которой привело к бесполезной трате времени и невыплате обещанных дивидендов.
Выводы
По итогам сказанного стоит выделить ключевые минусы криптовалюты Polyx и одноименной биржи:
- отсутствие перспектив развития токена $PLX;
- анонимность админов и отсутствие контактов, благодаря чему можно легко уйти от ответственности;
- наличие негативных отзывов о Polyx P2P.
Сомнительные факты не позволяют рекомендовать биржу Поликс для онлайн-заработка, а поделиться мнением о ней при наличии опыта работы можно в комментариях.








А какой сейчас есть реально хороший проект с которым можно научиться? Мне попадаются одни пустозвоны, я один такой счастливый?
В каждой хайповой нише будет куча мошенников, этого не избежать. Мой фаворит сейчас https://torforex.ru/arbitrazhnye-p2p-svyazki/oktaro-trader/, у них хорошая репутация + они реально на этом цикле попали со всеми предположениями. Можешь почитать про них