Все про телеграм-бот Tonnel Relayer Bot: как пополнить баланс, варианты заработка, отзывы трейдеров

Tonnel Relayer Bot – парсер для Telegram, призванный обеспечить полную анонимность транзакций в сети TON. По принципу работы проект является аналогом Tornado Cash для Ethereum, призван помочь пользователям поднять безопасность финансовых переводов. Обзор расскажет, как купить, продать, вывести цифровые деньги через Tonnel Relayer Bot.

Факты про Tonnel Relayer Bot

Tonnel Network – первый протокол с нулевым разглашением и полной конфиденциальностью, работающий на базе экосистемы TON. Сервис создан в 2023 году командой Mr Freeman. Пользователям предлагается переводить деньги между кошельками через смарт-контракт, что позволяет полностью купировать связь между внесенными и выведенными активами. Чем дольше клиент держит деньги внутри экосистемы Tonnel, тем выше степень анонимности.

как пополнить баланс в tonnel relayer bot

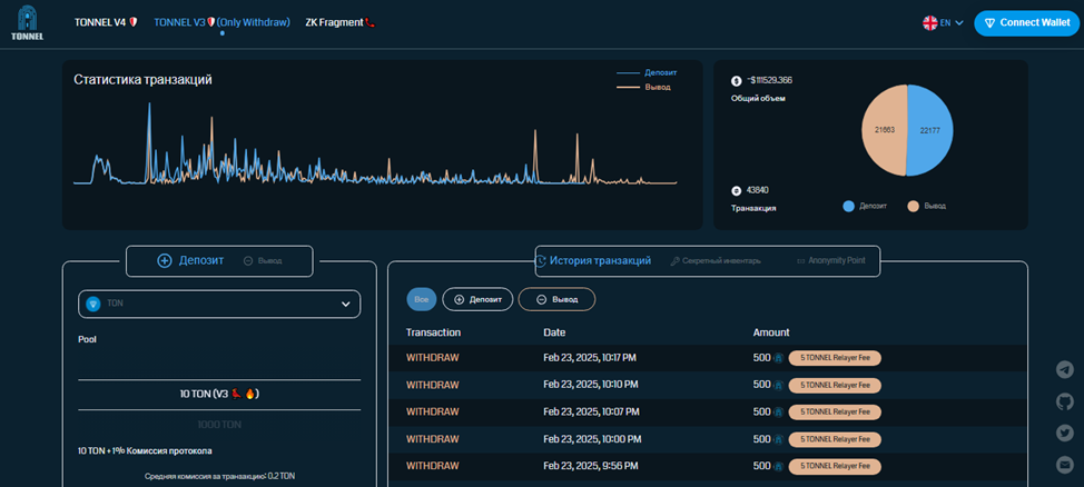
Оценить работоспособность сервиса можно по статистике смарт-контракта Tonnel V3. Ежедневный объем сделок составлял более 100 тыс. USD, что можно считать хорошим показателем для экосистемы, которая только развивается.

tonnel relayer bot как продать

Анонимность, полную безопасность и надежное подтверждение сделок обеспечивают ретрансляторы. Ими выступают пользователи Tonnel Relayer Bot, купившие NFT. Каждый ретранслятор за подтверждение получает вознаграждение, которое может свободно вывести на внешний кошелек.

tonnel relayer bot как купить

Краткий обзор услуг Tonnel Relayer Bot

Перед тем как пользоваться Tonnel Relayer Bot необходимо подключить криптокошелек.

tonnel network bot отзывы

Перед тем как пополнить баланс в Tonnel Network Bot следует выбрать версию смарт-контракта. На момент обзора актуальной был Tonnel V4, Tonnel V3 был доступен только на вывод.

tonnel relayer bot не работает скам

Пополнить счет в Tonnel можно не только в приложении или на сайте, но и на биржах Dedust и xRocket.

как пополнить баланс в tonnel relayer bot

За каждую транзакцию система взимает комиссию 1%. По статистике средний размер сбора составляет 0,15 TON.

tonnel relayer bot как продать

Помимо перевода денег, сервис Tonnel Network предлагает взять в аренду анонимные номера, которые можно использовать для звонков и для авторизации в телеграм-аккаунтах. Их использование должно повысить безопасность аккаунта, снизив вероятность несанкционированного доступа.

tonnel relayer bot как купить

У Tonnel Relayer есть своя NFT-коллекция, на которой можно получить пассивный доход. С момента выпуска активы имеют хороший инвестиционный потенциал, положительную динамику роста стоимости. Причина популярности – NFT необходим для получения статуса ретранслятора и заработка на комиссии за подтвержденные транзакции.

tonnel network bot отзывы

Гарантия безопасности Tonnel Relayer Bot

Tonnel Relayer Bot использует доказательства с нулевым разрешением. В основе схемы лежит оригинальный криптографический метод, обеспечивающий безопасность и анонимность сделки.

Социальные сети проекта

На официальном сайте Tonnel Network есть список верифицированных социальных сетей. Русскоязычный телеграм-канал расположен по адресу Tonnel Ru. В отличие от англоязычного ресурса лента не выделяется информативностью. В основном здесь публикуются результаты розыгрышей и раздач. Несмотря на отсутствие активности, в марте и апреле 2025 года, ресурс имеет почти 100 тыс. подписчиков.

tonnel relayer bot не работает скам

В рамках русскоязычного телеграм-канал работает чат Tonnel Chat Ru. Здесь пользователи активно обсуждают способы использования системы переводов, а также просят команду Mr. Freeman добавить новые функции, например, продажу стикеров.

как пополнить баланс в tonnel relayer bot

На Twitter-аккаунт Tonnel Network подписано 33,3 тыс. человек. Лента обновляется нерегулярно, не является источником актуальных новостей.

tonnel relayer bot как продать

Связаться с создателями проекта можно по электронной почте Freeman Tonnel Network.

tonnel relayer bot как купить

Последние новости Tonnel Network Bot

9 апреля 2025 года создатели показали в телеграм-канале Tonnel Network статистику сервиса. С их слов, веб-приложение и бот Tonnel Relayer Bot в марте 2025 года суммарно открыли более 1 млн пользователей.

tonnel network bot отзывы

Прогнозы и перспективы Tonnel Network Bot

Tonnel Relayer Bot пользуется спросом среди криптовалютных трейдеров. Сервис показывает постоянный рост объема переводов, а соответственно и свою доходность.

Что пишут в отзывах пользователи Tonnel Relayer Bot

Несмотря на отличные показатели просмотров и солидный объем переводов, в сети нет развернутых отзывов от трейдеров, использующих Tonnel Network Bot.

Выводы

Как и другие подобные сервисы, стабильность «Тоннел Релайер Бот» зависит от лояльности комьюнити, насколько пользователи готовы доверять деньги системе. На момент обзора Tonnel Relayer Bot демонстрировал хорошие финансовые показатели, не имел отзывов с обвинениями в скаме, что сервис не работает, не выдает деньги. Мы можем рекомендовать шлюз для проведения анонимных транзакций. Но перед тем как пополнить баланс в Tonnel Relayer Bot советуем проверять актуальные отзывы, которые предлагаем оставить под этим обзором.

Мы НЕ рекомендуем
сотрудничать с данным проектом
Обратите внимание на ТОП проектов с высокими оценками посетителей сайта

Отзывы трейдеров о работе с Tonnel Relayer Bot


Смирнов Алексей Анатольевич
10.04.2025
    Фото аватара
    Alex Strel
    10.04.2025

Оставьте Ваш отзыв о работе с Tonnel Relayer Bot


Рейтинг проверенных трейдеров

ТОП лучших проектов на основании оценок посетителей сайта